Compatible with all versions of InfluxDB since it uses UDP and the line protocol.
You can update by copying the whole script but make sure to check the first lines of analyze_influx.php for (new) settings since the settings will be overwritten after each update because for now I'm too lazy to proper implement the config in an external file, sorry.
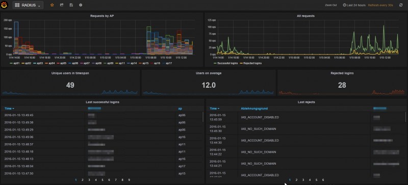
How to use: https://blog.haschek.at/2016-how-to-visualize-radius-connections
