Framework for an industrial PLC-based Home Automation System. Full supervisory control of power, HVAC, UPS systems, lighting, early smoke + fire detection, IT infrastructure, etc.
There's a lot of consumer automation packages available, as well as a lot of home-brew projects (Arduino, ESP8266). I personally found many of them quite limited in scope and flexibility, and more importantly, reliability. There are many advantages of a PLC-centered design: device control and automation is not reliant on any computer systems, external software, services, or consumer grade hardware.
The hardware you do get has orders of magnitude more I/O protection and reliability over something like an off the shelf consumer automation system, coupled with a robust RTOS running your logic. These devices are designed for long term use in harsh industrial environments - in a typical home environment they should last forever with no user intervention.
The main design goal was high availability. Everything that can be reasonably duplicated for redundancy has been. There are multiple power supplies for the system fed from multiple power sources as well as a DC UPS system that will keep the entire system powered for 72 hours if all supplies fail simultaneously. The PLC system is networked via ethernet to an HA set of routers (Brocade ICX) - any switch or link can fail with no traffic interruption between the PLC and it's virtualized software parent (OpenHab, Grafana, and Node-Red).
These ancillary services are not critical as all important logic is handled natively in the PLC. They do however add easy to use interfaces to the system as well as feed the PLC data that would otherwise not be natively available (network information and status, external factors such as weather and dawn/dusk times, energy pricing, etc).
All software is virtualized within an XCP-ng pool with two physically separate hosts, meaning the hardware running the ancillary software is also redundant, with the parent VMs being able to hot-migrate to another host in case of host failure. There are still single points of failure - thankfully they are the most reliable bits (The PLC itself).
Being used in a home and living space that's occasionally shared with others, I wanted to avoid weird or hard to access interfaces for basic tasks. HabPanel has made this much easier to achieve than any other HMI offering, with plenty of community themes and custom UI elements available. I still have a long way to go however to get a clean page designed, but the first iterations are below. The nice thing is it's just a web page, so the main interface to the entire automation system can be pulled up on any device - a phone, tablet, laptop, etc.
There are several other pages accessible for more specific device control -
Grafana is used for graphing and visualizing trends/historical data. Some of them are publically viewable here at this link -
Those are the only interfaces normal users will ever need. However there are also some services for management running on the backend:
Node-Red is used for additional glue logic, as well as SMS alerts (about fire, smoke, intrusion, loss of power, backup battery statuses, lost services etc) via the Twilio API -
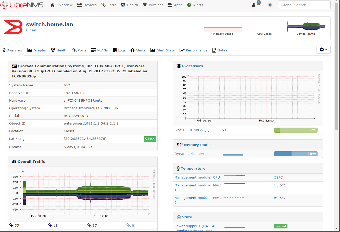
LibreNMS is used for network monitoring and alerts -
Xen Orchestra is used for XCP-ng/Virtualization platform management -
I've done my best to cover a high level overview of how the system works - there are many other aspects not covered here and this doesn't even begin to cover the hardware/industrial sensor side. It's been quite reliable and hands-off once configured. Having things like your air conditioning, fire detection system, servers, and lighting all aware of each other allows for some serious logic to be built. Most (software) moving parts and configuration sources are available in this repo for you to build upon if you so wish.
For those curious this is a (very) inconclusive list of hardware in use:
- AutomationDirect Productivity3000 PLC
- Quint 24vDC UPS
- Allen Bradley 24vDC Power Supplies
- WattNode Modbus Energy Meters
- Honeywell SCTHWA43SNS Temp & Humidity Sensors
- Garadget Running Custom Firmware For Garage Door Control
- Bosch D273 Smoke & Heat Sensors
- Omron G3PA Solid State Relays
- MSA FL4000H Flame Detector
- Eaton PTX160 Whole House Surge Suppression
- ICC ETH-1000 Ethernet Modbus To RS485 DMX Gateway
- 24vDC DMX > RGB LED Strip Controllers
- Dell R730
- Dell R630 (x2)
- Brocade ICX6610 (x2)
- TrippLite SMART2200RMXL2U UPS w/ External 70aH Battery String (x2)
- Dell MD1200 DAS (ZFS Bulk Storage) (x2)
- Axis P3364 Security Cameras (x6)
- Ruckus R710 WiFi
- Primary WAN: 1gbE Fiber
- Secondary WAN: PepLink MAX BR1 LTE Modem (Backup)






