-
Notifications
You must be signed in to change notification settings - Fork 24
Description
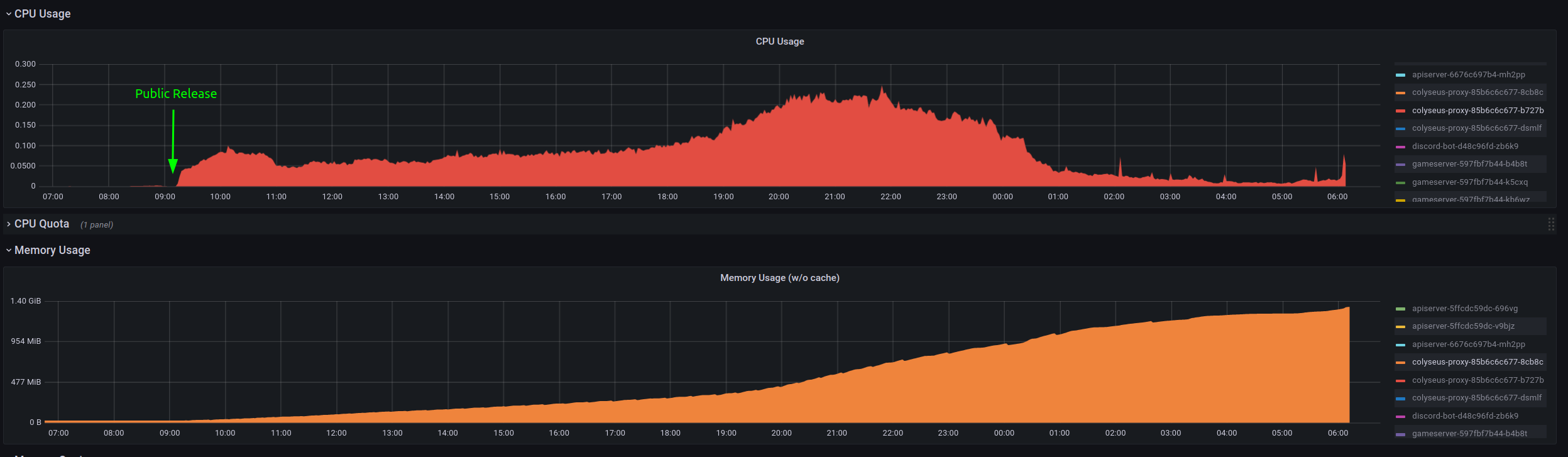
Yesterday, we switched our live system to our new Kubernetes setup, utilizing the Colyseus Proxy together with MongoDB and Redis for load balancing. We had a public beta over the last month with about 800 players a day and everything worked fine. But after about 20k players played for a day we were seeing seat reservation expired more and more often up to a point where nobody was able to join or create any lobby.
What we found:
Examining the resource consumption of the Colyseus Proxy over the last 24 hours suggests a memory leak:
Our logs repeatedly show these errors:
Using proxy 1 /NLK_aUr7s/HVCFC?sessionId=eGUwvAl7F
Error: seat reservation expired.
at uWebSocketsTransport.onConnection (/usr/app/node_modules/@colyseus/uwebsockets-transport/build/uWebSocketsTransport.js:118:23)
at open (/usr/app/node_modules/@colyseus/uwebsockets-transport/build/uWebSocketsTransport.js:59:28)
at uWS.HttpResponse.upgrade (<anonymous>)
at upgrade (/usr/app/node_modules/@colyseus/uwebsockets-transport/build/uWebSocketsTransport.js:47:21)
2022-07-21T06:01:15.208Z colyseus:errors Error: seat reservation expired.
at uWebSocketsTransport.onConnection (/usr/app/node_modules/@colyseus/uwebsockets-transport/build/uWebSocketsTransport.js:118:23)
at open (/usr/app/node_modules/@colyseus/uwebsockets-transport/build/uWebSocketsTransport.js:59:28)
at uWS.HttpResponse.upgrade (<anonymous>)
at upgrade (/usr/app/node_modules/@colyseus/uwebsockets-transport/build/uWebSocketsTransport.js:47:21)
Restarting the proxies fixes the problem temporarily.
Setup:
- Colyseus version: 0.14.29
- Colyseus proxy version: 0.12.8
- Node version: 16.15.1-alpine
Edit: We were running 2 proxies behind a load balancer and 5 gameserver instances. This might be related to #30.
We really need help with this issue, as I am at my wit's end.
Thank you in advance! 🙏
